Aigon Pro adds agent quality metrics, trend charts, and AI-powered coaching to your dashboard — so you can see which agents deliver, how your workflow evolves, and where to improve.

Agent Quality
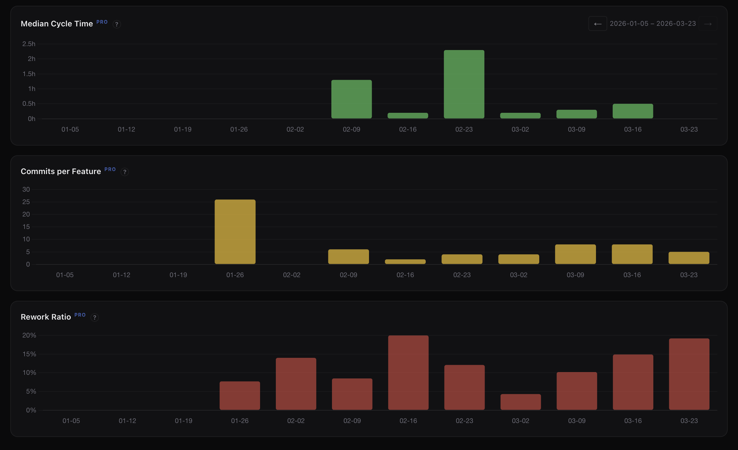
See at a glance how your agents perform. First-pass rate, commits per feature, and rework ratio give you a clear picture of code quality and efficiency.
Percentage of features that pass evaluation on the first attempt — no rework needed.
Median commits per feature. Lower values mean more focused, single-pass implementations.
Percentage of commits that are fixes. Trending down means agents are getting it right the first time.

Trend Charts
Five stacked charts with synchronized time axes — features completed, commits, cycle time, commits per feature, and rework ratio. Toggle daily, weekly, or monthly granularity.
Track how long features take from start to close. Spot bottlenecks and measure process improvements.
See if fix commits are trending down over time — a signal that agent quality is improving.

Cost Visibility
Token usage and cost tracked across every agent — broken down by phase, attributed per agent, and trended over time. No more guessing which features or workflows are expensive.
See which agents consume the most tokens and cost the most per feature. Make informed decisions about when to use which agent.
Costs split by implement, evaluate, and review phases. Understand where tokens are actually being spent across your workflow.
Track spend per feature over time. Spot expensive workflows before they compound — and measure the impact of process changes.

AI Insights
Aigon Pro analyses your development patterns and surfaces actionable observations — which agents excel at what, where cycle time stalls, and how to get more from your workflow.
AI-generated observations about your team's patterns — what's working and what's not.
Specific, actionable recommendations tailored to your workflow and agent mix.
See which habits and workflows correlate with better outcomes so you can double down on what works.
Reusable Workflows
Save your favourite autonomous-run shapes as named workflows and launch them from the dashboard or CLI. No more retyping agent lists, reviewers, evaluators, or stop-after flags — pick a workflow and go.
Capture stages as a slug — implement, review, revision, eval, close — then launch with aigon feature-autonomous-start --workflow=<slug>.
Project workflows live under .aigon/workflow-definitions/ and commit to git. Everyone on the repo gets the same configurations.
The Start Autonomously modal exposes a Workflow dropdown plus a Save as workflow… button so you can capture and reuse configurations without leaving the UI.

Scheduled Features
Schedule when Start Autonomously runs — the same predefined workflow from kickoff through completion, just at a wall time you choose. That way autonomous work can span the night, or start right after your provider quota or budget window refreshes, without camping on the dashboard.
Queue a feature to start later and let long implement / eval cycles finish while you are away, instead of losing evening hours to babysitting sessions.
If you are rate-limited or waiting on a rolling budget reset, schedule the kickoff for the moment your allowance comes back so the run does not stall on day-one limits.
You set the clock time once when you schedule. When that time arrives, the server launches the autonomous run for you — you do not need to be at the machine to press Start Autonomously.

Agent Benchmarks
The benchmarks panel runs every supported agent and model against a small, deterministic seed repository (brewboard) and records end-to-end wall time, per-phase timing, and any failures. You see a clean matrix of CC, Codex, Gemini, OpenRouter and Kimi runs side by side, sortable by speed.

Benchmark JSONs are captured on a deterministic seed repo and committed to the release. Because the models run provider-side, the same provider call produces the same numbers for any user — the results are identical regardless of who runs them.
aigon perf-bench brewboard <agent> runs a single pair; aigon perf-bench brewboard --all sweeps every non-quarantined agent and model. JSON lands in .aigon/benchmarks/ and the dashboard re-reads it on the next load.
When a model errors out — timeout, missing seed, provider rate-limit — the failure reason is captured and shown in the row, so you can tell ‘not yet run’ from ‘tried but failed’ at a glance.
A fresh benchmark sweep runs before each release tag and the JSON artifacts land in the release commit. You get authoritative numbers from day one — no provider costs, no wait, no setup.
A fair question: how much time does Aigon’s setup, instructions, and skill-loading add on top of the raw agent? The harness answers this explicitly. Each benchmark records four phases — cli-start, agent-boot, agent-work, agent-signal — and a single-pair run also captures a bare claude -p baseline against the same task with no Aigon scaffolding. The difference, surfaced as overheadMs, is the cost Aigon’s orchestration adds on top of the bare provider call. Pro’s upcoming overhead column promotes those numbers from the raw JSON to a first-class table view, so this signal stays visible — not buried.
Reproducibility holds while models run provider-side. When aigon adds support for local model providers (Ollama, LM Studio, etc.), benchmarks for those entries will be machine-dependent and labelled accordingly.
State & backup
Keep portable .aigon state in a private Git vault — push snapshots of workflow metadata, and pull down to another machine to resume your work.
Use Dashboard → Settings → Aigon Sync for remote URL, last sync times, cadence, and Sync now, or the aigon backup / aigon vault CLI.
Configure one HTTPS or SSH remote; snapshots land in a structured layout Pro can pull and merge safely.
Same engine from terminal (`aigon backup push`) or Settings → Aigon Sync when the server runs with @senlabsai/aigon-pro linked.
Optional daily, hourly, weekly, or off — the server tick checks whether a vault push is due when Pro is installed.
Aigon's dashboard connects to tools you already use, starting with GitHub PR status on feature cards, with room for future integrations.
Aigon Pro
Pro will be available as an optional add-on for teams and individuals who want deeper visibility into their AI development workflow. Aigon itself remains free and open-source.